Wednesday, April 15, 2026

ETH2 QUICK UPDATE NO 6


ยินดีต้อนรับสู่สัปดาห์นี้ การอัปเดตอย่างรวดเร็วของ ETH2– Testnets eth2 ใหม่จำนวนหนึ่งมาออนไลน์และเมื่อสัปดาห์ที่แล้วฉันมีพวกเขา ทั้งหมดทำงานบนแล็ปท็อปของฉัน– ยังมีงานอีกมากที่ต้องทำ แต่นี่เป็นเรื่องจริง 🙂

tldr;


การตรวจสอบระยะที่ 0 แบบครบวงจรที่จะดำเนินการโดยผู้มีอำนาจน้อย

เรารู้สึกตื่นเต้นที่จะประกาศการตรวจสอบ ETH2 Spec ที่กำลังจะมาถึง ผู้มีอำนาจน้อยที่สุด– นี่คือการตรวจสอบความปลอดภัยที่ครอบคลุมของ ข้อมูลจำเพาะของ ETH2 Core Core 0 มุ่งเน้นไปที่รายการที่สำคัญเช่นการปฏิเสธการโจมตี (DOS) การโจมตีการใช้ทรัพยากรในทางที่ผิดซึ่งอาจนำไปสู่โซ่ส้อม/ฝ่ายตรงข้ามที่ไม่ได้ตั้งใจการโจมตีที่เกี่ยวข้องกับเครือข่ายการโจมตีใด ๆ ที่ส่งผลกระทบต่อกองทุนและอื่น ๆ

ผู้มีอำนาจน้อยที่สุดเป็นผู้เชี่ยวชาญชั้นนำในด้านกลไกและการออกแบบแรงจูงใจสถาปัตยกรรมระบบกระจายอำนาจ/กระจายและการวิเคราะห์ระบบบล็อกเชน ก่อนหน้านี้มูลนิธิ Ethereum ได้มีอำนาจน้อยที่สุดในการทำงานในอดีตเช่น การตรวจสอบ DISCV5 และ การวิเคราะห์เศรษฐศาสตร์ก๊าซและหลักฐานการทำงานและเรารู้สึกตื่นเต้นสำหรับโอกาสนี้ที่จะได้ร่วมงานกับพวกเขาอีกครั้ง การตรวจสอบความปลอดภัยที่ครอบคลุมซึ่งมีความสำคัญต่อการเปิดตัวเฟส 0 ที่ประสบความสำเร็จและเรารอคอยรายงานเบื้องต้นที่จะเปิดตัวในต้นเดือนกุมภาพันธ์

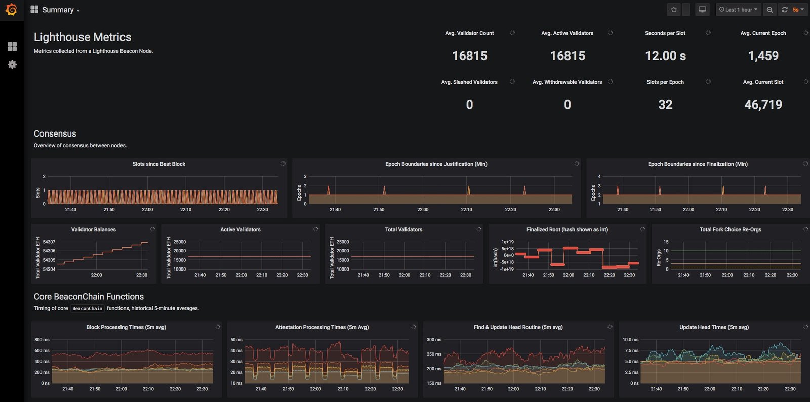
Lighthouse เปิดตัว TestNet ด้วยการกำหนดค่า MainNet

เมื่อสัปดาห์ที่แล้ว ซิกมานายก เปิดตัวที่รอคอยมานาน Testnet ประภาคารสาธารณะ– testnet นี้น่าประทับใจ รันการกำหนดค่าข้อมูลจำเพาะ MainNetและที่จุดสูงสุดของมันก็สามารถจัดการผู้ตรวจสอบที่ใช้งานได้ในปี 16815 ได้อย่างง่ายดาย!

E2QU61
ตามที่ระบุไว้โดย Sigma Prime ในการเปิดตัว NET นี้ “เราจะเริ่มพยายามที่จะชน Testnet นี้และฉันสงสัยว่าเราจะประสบความสำเร็จ” และประสบความสำเร็จ หลังจากฟื้นตัวจากการไม่ลงรอยกัน 100+ ครั้งเนื่องจากสองโหนดที่มีการตรวจสอบความถูกต้องของพวกเขาจะออฟไลน์ทีม Sigma Prime ตัดสินใจที่จะถอดเครือข่ายเพื่อรีดแมลงบางอย่างทำงานในการเพิ่มประสิทธิภาพใหม่และเริ่มต้นใหม่ใหม่ เร็วๆ นี้– ตรวจสอบไฟล์ หลังการตายที่นี่– ตามที่กล่าวไว้ในการโทร ETH2 ของวันนี้ทีมตั้งใจที่จะเปิดใช้งาน TestNet ในวันพรุ่งนี้โดยเปิดขึ้นเพื่อการใช้งานสาธารณะหลังจากการทดสอบความมั่นคงครั้งแรก

อย่าลืมเป็นไฟล์ คล่องแคล่ว ผู้เข้าร่วมใน testnets ต้นเหล่านี้หากคุณรู้สึกว่ามีความสามารถ: หากมีบางสิ่งที่ไม่ชัดเจนในเอกสารแจ้งให้พวกเขาทราบ หากคุณมีปัญหาในการรวบรวมให้เปิดปัญหา หากมีการพิมพ์ผิดใน readme ให้แก้ไข! สิ่งนี้มีไว้สำหรับลูกค้าทั้งหมดและสำหรับซอฟต์แวร์โอเพนซอร์สโดยทั่วไป ยิ่งคุณให้กลับมาในกระบวนการนี้มากเท่าไหร่สิ่งที่ดีกว่าก็จะดีกว่าสำหรับทุกคน

ps Sigma Prime กำลังจ้างงานเต็มเวลา นักพัฒนาสนิมที่มีประสบการณ์ ทำงานกับประภาคาร ตรวจสอบ

Nimbus รวม NiM-LIBP2P ดั้งเดิม

เมื่อต้นปีนี้มูลนิธิ Ethereum, Protocol Labs และสถานะ ร่วมทุนสนับสนุนเงินสำหรับเมทบัส เพื่อสร้างพื้นเมือง ภาษานิม การดำเนินการตาม LIBP2P การใช้งานนี้ จะถูกรวมเข้ากับไคลเอนต์ Nimbus ETH2 เช่นเดียวกับการเป็นตัวเลือกเครือข่าย P2P สำหรับอุปกรณ์ที่ จำกัด ทรัพยากร

E2QU62

เรามีความยินดีที่จะประกาศว่า Nimbus เมื่อเร็ว ๆ นี้ บูรณาการการใช้งานดั้งเดิมนี้ เข้าไปใน codebase ของพวกเขาและวางแผนที่จะรีสตาร์ท testnet ของพวกเขากับมันในสัปดาห์ที่จะมาถึงนี้ นี่เป็นเหตุการณ์สำคัญที่ยิ่งใหญ่สำหรับ Nimbus และสำหรับชุมชน P2P ที่มีขนาดใหญ่เนื่องจากความสามารถของ NIM ในการรวบรวมรหัสสั้นและมีประสิทธิภาพสำหรับสถาปัตยกรรมคอมพิวเตอร์ส่วนใหญ่ ทีมซัมมัสยังคงฆ่ามันต่อไป – พวกเขาเป็นโรงไฟฟ้าแห่ง Enginering อย่างแท้จริง! P2P ทุกสิ่ง!

Beaconcha.in เพิ่มการสนับสนุนสำหรับประภาคาร

Bitfly’s โอเพ่นซอร์ส ETH2 Block ExplorerBeaconcha.in เพียงแค่ เพิ่มการสนับสนุน สำหรับประภาคาร! คุณสามารถให้มันดู ที่นี่แต่ในปัจจุบันสิ่งต่าง ๆ ไม่ได้ใช้งานจนกว่าประภาคารจะรีบูตเครือข่ายของพวกเขา

เรารู้สึกตื่นเต้นเป็นอย่างยิ่งที่ได้เห็นการใช้งานไคลเอนต์หลายรายการที่อยู่บนเครื่องบินช่วยในการสร้างอินเทอร์เฟซทั่วไปสำหรับซอฟต์แวร์ภายนอกเพื่อสอบถามและเข้าใจภายในของ ETH2 เครื่องมือนี้และอื่น ๆ จะมีความสำคัญในการติดตามความเข้าใจและการโต้ตอบกับ Testnets ที่กำลังจะมาถึงและในที่สุด Mainnet!

ตารางการวางจำหน่ายข้อมูลจำเพาะ ETH2

เราเปิดตัว ETH2 Spec Verson v0.9.3 – RM Signing_root และมี v0.9.4 ด้วยการแก้ไขการทดสอบและการอัปเดตเครือข่ายในคิว นี่เป็นครั้งสุดท้ายในไฟล์ v0.9.x ชุดของการอัปเดตเล็กน้อยนับตั้งแต่การไม่แช่แข็งเฟส 0 ในเดือนตุลาคม ข้อมูลจำเพาะล่าสุดเหล่านี้ได้มุ่งเน้นไปที่การสร้างความมั่นใจว่าห่วงโซ่ Beacon เฟส 0 นั้นมีความยืดหยุ่นเพียงพอที่จะรองรับ ใหม่การออกแบบ Sharding ระยะที่ 1แต่การทำความสะอาดการแก้ไขข้อผิดพลาดการทดสอบขั้นสูงและการอัปเดตเครือข่ายได้ทำให้มันเป็น changelog การเปลี่ยนแปลงเหล่านี้จำนวนมากได้รับการแจ้งและขับเคลื่อนโดยความคืบหน้าของลูกค้าอย่างต่อเนื่องใน Testnets และการเตรียมการทั่วไปสำหรับ MainNet

การเปิดตัวครั้งต่อไปคือต้นเดือนมกราคม นี้ v0.10.0 การเปิดตัวจะทุ่มเทให้กับการรวมของ มาตรฐาน BLS ใหม่ในสเปค ETH2 หลัก– ที่ v0.10.x ซีรีย์รีลีสที่มีระดับการผลิต BLS มีการวางแผนว่าจะเป็นเป้าหมายสำหรับ TestNets สุดท้ายและในที่สุดสำหรับการเปิดตัว MainNet ยังคงมีงานที่ต้องทำ แต่มีความพยายามอย่างกล้าหาญในขณะนี้ในขณะนี้ ขอบคุณ (หรือกองทุน/เคล็ดลับ/ฯลฯ !) ทีมลูกค้า วิศวกรเหล่านี้กำลังสร้างสิ่งที่เหลือเชื่ออย่างแท้จริงสำหรับพวกเราทุกคน: จรวด:



RELATED ARTICLES

LEAVE A REPLY

Please enter your comment!
Please enter your name here

Most Popular

ความเห็นล่าสุด